FOR THE MOST AMBITIOUS INNOVATORS

Power innovation decisions

with confidence

Tailored Intelligence for strategic insights

Innovation leaders do not win with generic insights. They win with tailored intelligence, built around their context.

Only then can teams develop distinctive initiatives that truly reflect their company’s strengths and create lasting impact.

Leveraging 25+ years of innovation expertise and proprietary context-mining engine, we turn complex external data into practical insight environments.

  • Databases

  • User interfaces

Helping innovations teams move faster, reduce risk, and make better strategic decisions.

Rooted in our clients’ industrial context,

the collaborations address the complexity of innovation in fast-moving environments where deep expertise is essential.

Because your innovation context is inherently unique, every collaboration and every solution we build is fully customized.

There is no standard product - only agile, evolving environments designed around your needs and transfered to your teams.

  • Leveraging our innovation expertise to understand your environment and design your solution.

  • Retrieving and processing relevant data through our context-mining engine. Building your tailored infrastructure and knowledge base.

  • Hosting it for you or transferring to your team.

  • Ensuring continuity through API integration and active support.

Examples of collaborations

Knowledge Connect - Structuring internal and external knowledge

Knowledge Connect is a premium innovation intelligence platform that helps a global beauty and cosmetics team unify internal knowledge with external signals in one workspace.

It connects enterprise data, reveals strategic insights, and transforms complex information into intuitive dashboards, interactive knowledge graphs, and cross-source analysis tools for faster, smarter R&D and innovation decisions.

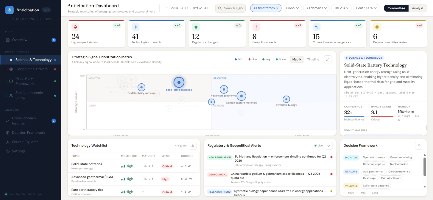
Anticipation dashboard – Monitoring the main drivers of your playing field

The Anticipation Dashboard is an automated PESTEL(*)-based intelligence system that continuously monitors the key drivers shaping your business environment. It detects, interprets, and prioritizes emerging trends and early signals before they become urgent or disruptive.

By transforming vast amounts of external data into clear, actionable, and evidence-based insights, the dashboard empowers to:

  1. make faster and more confident strategic decisions

  2. anticipate risks and opportunities earlier than competitors

  3. align innovation and investment priorities with future market dynamics.

(*) Political, Economical, Scientific, Technological, Environmental, Legal drivers.

Regulatory Foresight– Anticipating regulation impact on your business

Mynd Regulatory Foresight is a tailored strategic intelligence engine that helps anticipate regulatory developments likely to impact our client business. It continuously monitors relevant external regulatory signals and structures them into a clear, business-oriented decision environment.

It matches those external signals with the internal knowledge base of our client covering the client’s products, technology platforms and pipeline developments. By doing so, the platform helps teams identify where potential impact may emerge, and which areas require attention first.

Designed for anticipation, the solution goes beyond regulatory data by integrating broader external signals (science, enforcement, consumer & society signals…) into clear business insight.

A grayscale photo of a man with dark hair and a beard, wearing a white shirt.

Always in for a talk

Curious about our capabilities?

Book a session and let’s discuss your needs openly and explore how we can support you.

For a mutual introduction book a slot below.